2月13日,国家能源局向青海省、甘肃省、河北省、内蒙古自治区、新疆自治区发改委(能源局)及水电水利规划设计总院下发《关于报送太阳能热发电示范项目建设情况的通知》,要求于2月15日之前将随通知下发的太阳能热发电示范项目建设进度情况表填写完毕后报送至国家能源局新能源和可再生能源司及水规总院,此后于每个季度末报送项目建设进展情况。
可见,国家对首批20个光热发电示范项目十分重视。
早在2016年8月29日,国家发展改革委发出《关于太阳能热发电标杆上网电价政策的通知》:
核定太阳能热发电标杆上网电价为1.15元/kWh,
该电价仅适用于国家能源局2016年组织实施的示范项目。
2016年9月23日,国家能源局发布《关于组织太阳能热发电示范项目建设的通知》,有了明确的电价之后,光热发电项目再次成为热点。
彼时,109个申报示范项目参与首批示范项目竞逐,通过对项目的技术路线、技术来源与系统集成企业等指标的评审,确定了20个示范项目名单。
光热发电俨然成为继光伏发电之后的有一个风口!本文为大家介绍一些光热的基本知识。
一、光热发电的分类 1光热发电分类概述
聚光太阳能发电(CSP)技术通过聚光器将阳光聚起来发电,其技术路线主要包括聚光光伏发电(CPV)和聚光光热发电,前者在聚光处进行光伏转化来实现发电,后者利用集热器产生热空气或热蒸汽,用传统的电力循环发电。
1、聚光光热的优点
利用传统方式通过汽轮机发电,能够产生更易储存的热,所以比光伏发电更有利于电网系统的稳定。
2、聚光光热发电技术的分类
根据聚光方式又主要分为四种:槽式聚焦、塔式聚焦、碟式聚焦以及线性菲涅尔聚焦。

3、各种光热技术示意图

槽式光热发电示意图

塔式光热发电示意图

碟式光热发电示意图

线性菲涅尔光热发电示意图
2槽式热发电
槽式光热利用系统:利用聚光镜直接将太阳光反射到位于镜面焦点处的集热管,将内部传热物质转化为蒸气从而驱动涡轮发电;核心设备是中高温真空集热管,槽式电站普遍采用导热油作为传热介质;在以水及熔盐作为介质方面,还存在技术难题。

槽式光热发电系统示意图

槽式光热发电系统示意图
3塔式热发电
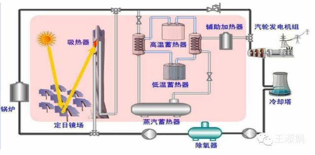
塔式光热系统:将吸收到的太阳能射线集中到塔中,对传热工作物质加热进而发电的一种聚光太阳能发电技术;核心设备是定日镜场及吸热塔;在传热介质方面,塔式电站可以采用水、导热油及熔盐介质。


4碟式热发电
碟式光热系统:利用旋转抛物面反射镜,将入射太阳光聚焦到焦点上,焦点处放置的斯特林发电装置进行发电。

5线性菲涅耳热发电
线性菲涅尔光热系统:工作原理类似槽式光热发电,只是采用菲涅耳结构的聚光镜来替代抛面镜。这使得它的成本相对来说低廉,但效率也相应降低。

6四种技术简单对比

上述四种方式中,槽式和塔式是目前两种主流的光热利用技术。就目前而言,槽式技术更为成熟,塔式技术更具发展潜力。
槽式系统是目前技术发展最为成熟的系统。据统计,目前在全世界运行的槽式太阳能热发电系统占整个光热装置的88%。但这一比例在各国情况不尽相同,例如美国使用槽式技术的CSP项目只占40%左右。碟式技术近年来得到了迅速发展,尤其是在美国加州得到了大量应用。
二、国内外光热产业发展情况及应用简介 1世界光热发电产业发展历史(数据截止2013年10月)
20世纪80年代,美国在加利福尼亚州建立了世界上第一座太阳能示范电站,装机容量为14MW。
截止1990年,世界范围内共建成九座光热电站,总装机容量达354MW。
1991~2006年,全球光热发展处于停滞状态。
直至2007年,西班牙建成了国内首座光热电站,带领全球光热发电产业进入新一轮快速发展期,美国、阿联酋、摩洛哥、伊朗、澳大利亚、意大利、泰国、德国等都开始大力发展太阳能光热发电。
截至2012年底,全球已建成的光热发电站在运装机容量已达2574.25MW。

图 全球光热发电项目装机容量统计(1984~2012)
西班牙、美国太阳能资源丰富、光热发电产业发展最早也最成熟,光热电站规模也是居世界前两位;印度、摩洛哥、南非、科威特、智利也开始开发光热发电项目。

图 截止2013年10月世界各国运行的光热项目装机容量
下一页> 余下全文2中国光热发电产业发展历史
20世纪70年代,部分国内的科研院所就开始进行光热发电应用技术基础研究。
80年代起,我国开启了光热发电试验示范项目的建设的序幕。
国内最早的太阳能热发电示范电站是南京玻纤院春辉公司与以色列魏兹曼研究院合作的南京江宁区70kW塔式太阳能热发电试验工程,于2005年建成并发电成功。
“十一五”期间,在国家863计划支持下,中国科学院电工研究所等10家单位于北京八达岭开始建设1MW的太阳能塔式热发电实验项目,这是亚洲首座太阳能塔式热发电技术应用项目,于2012年8月建成投运。
2003年国家开始酝酿“内蒙古鄂尔多斯50MW光热发电特许权项目”,2005年启动项目选址,2006年中德科技论坛上与德方签订合作书,2007年下半年启动项目前期可行性研究,2010年正式启动特许权招标,前后经历近7年时间。招标公告发布后,有大唐新能源、中广核太阳能和国电电力三家参与投标。大唐新能源报出了最低电价0.9399元/千瓦时,最终成功中标。但由于该中标电价过低,项目经济性严重不足,虽然特许经营权早已过期,但该项目仍未动工。
2013年,第一个商业运营项目-中控德令哈一期10MW塔式光热电站于2013年7月并网发电,项目至今已连续运行两年,2014年全年实现发电量800余万度。
根据国家可再生能源信息中心的数字:
截至2014年底,我国已经建成6座光热电站,总装机容量13.88MW。除了中控德令哈一期10MW项目为商业示范项目外,其余并网项目均为科学试验项目,装机容量都在1MW以下。
截至2014年底,已核准(备案)的总体规模为1448MW,考虑2015年新的获备案项目,预计总规模在1800MW左右。
“十二五”时期,我国太阳能热发电行业实现突破性发展,启动试验示范项目并有部分太阳能热发电站并网运行,形成了太阳能热发电站选址普查、技术、导则、行业标准等指导性文件。
截至2014年底,全国巳建成实验示范性太阳能热发电站(系统)6座,装机规模为1.38万kW, 约20个试验项目(140万kW)处于前期阶段,中控太阳能公司德令哈50兆瓦塔式太阳能热发电站一期工程电价已获国家发改委核准,首个批复上网电价为1.2元/kWh。此外,2015年11月全国范围开展了太阳能热发电示范项目申报和评审工作, 启动了约100万kW的热发电示范项目建设,并出台示范项目临时电价机制,为下阶段大规模商业化推广奠定坚实基础。
3几个国内建成光热发电案例

图3 中科院电工所1MW塔式光热示范电站
发电装机容量1.5MW;定日镜场采光面积10,000平米;吸热塔高118米;传热介质为水/蒸汽;储热介质为饱和蒸汽和导热油;2.35MPa,390°C蒸汽轮机发电。2011年7月17日产汽,2012年8月9日发电。

图 浙大中控德令哈50MW 塔式光热电站
中控太阳能公司投资建设,总装机容量为50MW,是中国第一座商业化运营的太阳能热发电站。项目场址位于青海省海西州德令哈市西出口太阳能工业园区。 项目一期10MW工程于2013年7月5日成功上网发电,并实现连续、稳定运行。

图 兰州大成200kW槽式光热发电示范项目
该项目规模为各200kW电功率的槽式和线性菲涅尔式光热发电项目;由两组各150m槽式聚光集热回路和两组各96m长线性菲涅尔聚光集热回路构成。项目于 2012年5月9日下午并网发电。

图 龙腾太阳能内蒙古乌拉特中旗600米1.6MWth槽式回路
该项目为常州龙腾太阳能热电设备有限公司建设的槽式示范回路;2013年6月,该示范回路实现了商业电站典型工况下的稳定运行,到目前为止已连续运行一整年。
三、国内外光热发电的政策
由于光热发电项目还处于示范阶段,相关政策不多,本文梳理了政府对光热发电的一些指导性文件或规划。

2015年底发布的《太阳能利用"十三五"发展规划(征求意见稿)》中提出:
“十三五”期间,要建设百万千瓦级太阳能热发电基地
在2016-2017年的示范阶段,重点在太阳能直射辐射资源丰富的西部地区,协调土地、水资源和电网接入条件, 单独或结合大型能源基地建设;开发建设一批5万kW及以上太阳能热发电示范工程。
2018-2020年逐步实现太阳能热发电规模化发展。重点建设青海、甘肃、内蒙、新疆4个百万千瓦级太阳能热发电示范基地,围绕主要技术路线及与其他能源结合方式,开展10万kW级规模化示范建设,积累建设运行经验,推进产业链建设,促进技术进步和成本下降,并在此基础上提出我国太阳能热发电在能源发展中的定位。
索比光伏网 https://news.solarbe.com/201703/15/144841.html

