近日,正泰安能智电微电网综合能源管理平台正式上线,该平台由正泰安能完全自主研发,通过物联网技术,集成光伏、储能、充电桩等设施,实时监测园区能源流动,利用AI大数据分析优化能源调度,最终实现能源精细化管理、碳排精准核算与碳中和,助力园区显著降本增效,达成绿色转型目标。
微电网综合能源管理平台分为四个核心功能模块:能源驾驶舱、能源调度中心、电站管理中心、运维管理中心,各模块既独立运作又协同联动,共同打造园区可持续发展的智慧管理中枢。
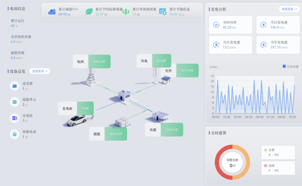
模块一:能源驾驶舱
能源驾驶舱作为平台的“智慧大脑”,是基于数字孪生技术构建的与物理园区1:1同步的动态镜像系统。它不仅集成园区各类设备的实时运行数据,还能通过动态数据看板将多项关键指标进行可视化呈现。
该模块的主要功能涵盖:
全域数据可视化呈现:动态展示电站风光储充用设备的运行数据,并呈现发电收益、碳排放等多维度数据图表。
多模式交互监测管理:提供能量流动模式、巡检模式、天气模式、昼夜模式等超10种可视化模式,实现全维度监测管理。
智能分析与辅助决策:通过AI算法实现发电功率精准预测、异常组件运维提醒、设备寿命趋势分析等功能,辅助能源优化决策。


- 模块二:能源调度中心
能源调度中心是园区能源系统与外部电网互动、实现经济调度的核心接口,支持园区用户无缝接入正泰安能虚拟电厂平台,实时接收电网调度需求与价格信号,自动生成最优响应策略。
该模块的主要功能涵盖:
邀约响应与调度:根据园区实时发电与负荷情况,自动参与需求响应、调峰辅助服务等市场交易。
购售电策略优化:基于分时电价与发电预测,智能规划电力交易策略,最大化用电经济性。
收益追溯与分析:每一笔市场交互收益皆可追溯、可审计,支持收益报表自动生成与可视化查询。

模块三:电站管理中心
电站管理中心模块致力于实现多类型能源设备的统一接入、数据融合与协同控制。通过正泰安能自研EMS能源盒子,系统可接入风、光、储、充、路灯、空调、气象站、视频监控等异构设备,形成园区级“能源物联网络”。
该模块的主要功能涵盖:
全景监测与能效分析:实时监测各电站发电/用电曲线,自动计算自发自用率、绿电占比等核心指标。
多能互补优化调度:根据发电情况与负荷预测,自动制定储能充放策略、充电桩智能启停等,实现源网荷储协同优化。
设备性能对标管理:支持同类型设备之间的效率横向对比,定位低效资产,驱动技术改造。

模块四:运维管理中心
运维管理中心模块通过对电站运行状态的系统性监测,结合阈值预警与AI诊断模型自动生成告警信息,实现运维模式从“被动响应”向“主动预防”的全面升级,构建起全流程数字化的运维管理体系。
该模块的主要功能涵盖:
多电站集中管控:支持跨区域、多类型电站统一接入与实时监控。
智能告警与实时推送:报警信息自动分级汇总,并通过多通道实时推送至客户终端,确保异常状态及时感知。
状态跟踪与闭环管理:告警工单自动生成、分配与跟踪,实现从发现、处理到复核的全流程数字化闭环。

从能源管理到电力交易,从前端监控到后端运维,正泰安能智电微电网综合能源管理平台通过四大核心功能模块,构建起全链路能源数字化管理技术底座。助力企业实现多能融合互补与源网荷储协同,全面提升园区能源利用效率与稳定性。同时,打通绿电生产与电力交易之间的价值链条,多渠道拓展企业绿色资产收益,赋能企业实现高价值零碳园区建设!
索比光伏网 https://news.solarbe.com/202601/23/50017462.html

