近日,SolarEdge发布了其最新商用光伏充电解决方案,通过光伏发电、储能系统与智能能源管理的深度整合,助力企业实现降本增效。
根据首批用户反馈,这使电动车充电成本削减高达70%。

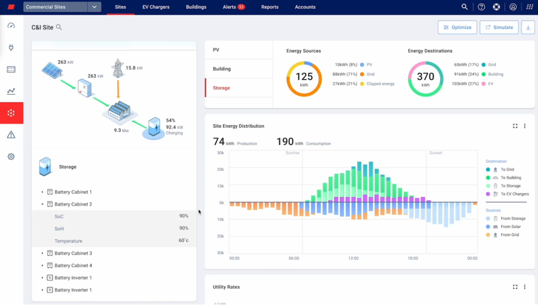
光伏、储能与智能控制的深度集成
这套解决方案专为商业用户打造,包含一款全新电动车充电器及电动车队能源管理系统。该系统由SolarEdge在2024年收购Wevo Energy后整合而成,现已纳入其工商业光储一体化生态体系。

系统配备的能源优化软件“ONE for C&I”,可实时整合太阳能发电数据、电池储能状态以及电网电价波动,智能判断并自动选择成本最优的能源组合为企业电动车队供电。

系统支持多种充电优先级管理策略,能够根据不同车辆的使用频率分配电力。例如销售团队等高频用车可优先获取电力资源,其他车辆则在太阳能资源充足时自动充电,从而实现能源利用效率最大化。
实际案例验证:企业充电成本下降七成
位于德国雷根斯堡的办公设备零售商BV-Comoffice是首批部署该系统的企业之一。为实现可持续发展目标,公司在办公楼屋顶安装了100kW光伏电站,搭配SolarEdge的逆变器与功率优化器,同时配备了一套40.5kWh的储能系统,用于为企业自有的12个电动车充电桩供电。
企业负责人Christoph Vogl表示,该系统在投入运营后,已将企业电动车充电成本削减约70%。此外,系统自动将白天的剩余光伏发电储存至电池中,在晚间电价高峰期使用,有效降低了整体用电成本。员工还可通过手机App选择使用公共电网充电,费用标准与公共充电站一致,进一步提升使用灵活性与透明度。
支持系统超配与充电桩扩展SolarEdge工商业逆变器具备175%的超配能力,能够在不增加基础设施负荷的前提下,扩大光伏发电能力并将多余电能用于车队充电。
此外,该系统还支持“分级充电模式”与动态负载管理,可根据实时负载情况智能调整充电速率,在确保建筑总能耗不超标的前提下,实现最多扩展至原有20倍数量的充电桩,具备高度的扩展灵活性和投资性价比。
索比光伏网 https://news.solarbe.com/202507/21/50004327.html

